Articles list

Get your FREE ticket for the E-world 2026
CyberGrid will exhibit at E-world energy & water 2026 in Essen on the 10th February - 12th Febrary 2026 in Hall 1, Stand B130. Meet the team to explore flexibility marketing and monetisation across day-ahead, intraday, and balancing markets. Don't miss the daily CyberNoc live demo at 11:00 am at our booth.

Get your free CyberConnect Remote Terminal Unit and start trading energy flexibility
This is a limited-time offer, available with a minimum 2-year contract starting from just 1 MW of available flexibility, and valid until December 31st.

Get the latest Ancillary Services Market Report for Austria — Free Download
Don't miss out on the latest trends in Austria's ancillary services market, including capacity prices, revenue potential, activation rates, average prices, and much more.

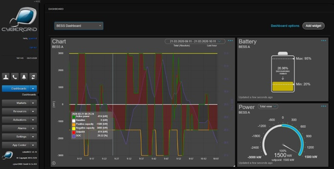
A large-scale battery storage facility has gone into operation in Trumau
A new Battery Energy Storage System at the hybrid park in Trumau has been commissioned, integrating solar, wind, and storage to supply 13,000 households, to enhance grid stability, optimise market participation, and assure sustainable energy future.

Why are bidding zones important?
Bidding zones play a crucial role in electricity markets by enabling trading at uniform prices, to facilitate cross-border electricity trading, and support the security of supply.

CUPID project was officially approved by the Linux Foundation for Energy
InterSTORE achieved a vital milestone. The project is now officially accepted by Linux Foundation under the name CUPID, supporting interoperability in distributed systems.

Happy 15th Anniversary to CyberGrid!
CyberGrid marks 15 years of driving innovation in smart energy and flexibility markets, enabling a more sustainable and resilient energy future.

Finalists for The Smarter E AWARD 2025 with the Theiß Hybrid Storage System
CyberGrid is finalist for the The smarter E AWARD 2025 in the category "Outstanding Projects" with the Theiß Hybrid Storage System.

BESS: opportunities and feasibility analysis
Europe's battery storage market is expanding rapidly, making it key to Europe's clean energy future, ensuring grid stability, and supporting renewables. CyberGrid offers an innovative solution to create new revenue streams for your battery energy storage.

The power of market intelligence in the energy sector
CyberGrid uses market intelligence to enhance decision-making in the renewable energy sector, focusing on forecasting, BESS modelling and market entry strategies.

Consulting and marketing of BESS flexibility for maximized potential
Benefit from our extensive industry network and reliable partnerships to market the flexibility of your BESS on balancing services and wholesale markets to maximize earning opportunities.

Flexibility milestone: 100 MW aggregated in Austria with FlexRegler
We proudly reached a key milestone, aggregating 100 MW of energy flexibility in Austria with FlexRegler, driving innovation and grid stability.